京湖电器全体员工祝您身体健康,万事如意!
🌟 什么是变压器?
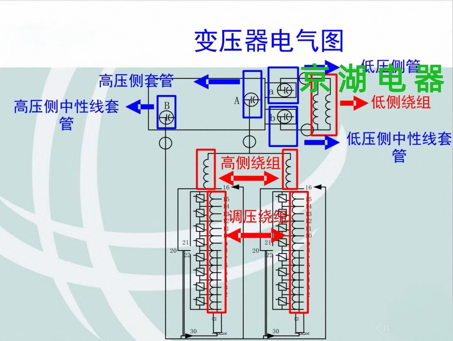
变压器是一种静止电器,它通过线圈间的电磁感应,将一种电压等级的交流电能转换成同频率的另一种电压等级的交流电能⚡。它的结构由相互绝缘且匝数不等的两个绕组构成电路,并套装在具有良好导磁性能材料制成的铁心上形成磁路,两绕组之间只有磁耦合而没有直接的电气联系。

💪 主变压器的重要性
主变压器(简称主变)是变电站的心脏,主要用于输变电的总降压,是保证牵引供电系统安全稳定运行的关键设备。

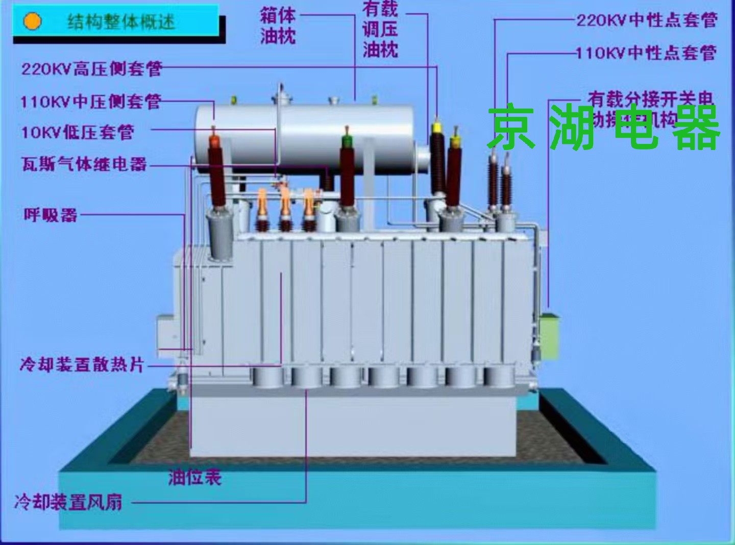
🔧 主变压器的组成部分
器身:负责电磁能量转换,包括铁心、线圈、引线及绝缘部分,是变压器的心脏部位。❤️
油箱和箱盖:包含箱体、箱盖、箱底以及各种附件如活门、油样活门等,保护内部组件不受外界环境影响。🛡️
保护装置:储油柜、油表、净油器等确保变压器的安全运行状态。🔍
冷却系统:冷却器、潜油泵、通风机维持变压器的工作温度,防止过热。❄️
出线套管:不同类型的套管保障电流可以安全地进出变压器。🔌
变压器油:起着绝缘和散热的重要作用,对于变压器的正常工作不可或缺。💧

